Cloud-Native Security for AI Workloads
AI workloads don’t just run - they behave!
-
The Visibility & Control Gap: Traditional security is blind to AI agents, leaving you with untracked data paths and excessive, unmonitored permissions that create a massive attack surface.
-
The Detection Deficit: Generic container alerts fail to catch AI-specific threats like prompt injection and tool misuse—you need runtime detection that actually speaks “Agent.”

Progressive Sandboxing & Enforcement
Tighten the blast radius with zero code changes.
* Cloud-Native Enforcement: Kubernetes-native sandboxing that limits API, file, and process access
* Observe-to-Enforce: Start in visibility mode and gradually promote policies to active enforcement once behavior is validated.

AI-Aware Threat Detection
Detect threats that speak the language of AI
* Anomaly Detection: Identify changes in agent behavior and unusual RAG/tool invocations.
* AI Context-Rich Alerts: Beyond the standard "unexpected process started" alert, know if it's an Agent Escape or a Prompt-Driven Exploitation.

Deep Runtime Observability
See what AI agents actually do
* Complete AI Discovery: Automatically detect AI agents, inference servers, and frameworks (LangChain, AutoGPT, etc.) across your clusters.
* AI-BOM: Go beyond static manifests. Get a runtime-derived bill of materials including models, RAG sources, and libraries.
* Execution Mapping: Visualize the flow from Agent → Tool → API → Data.

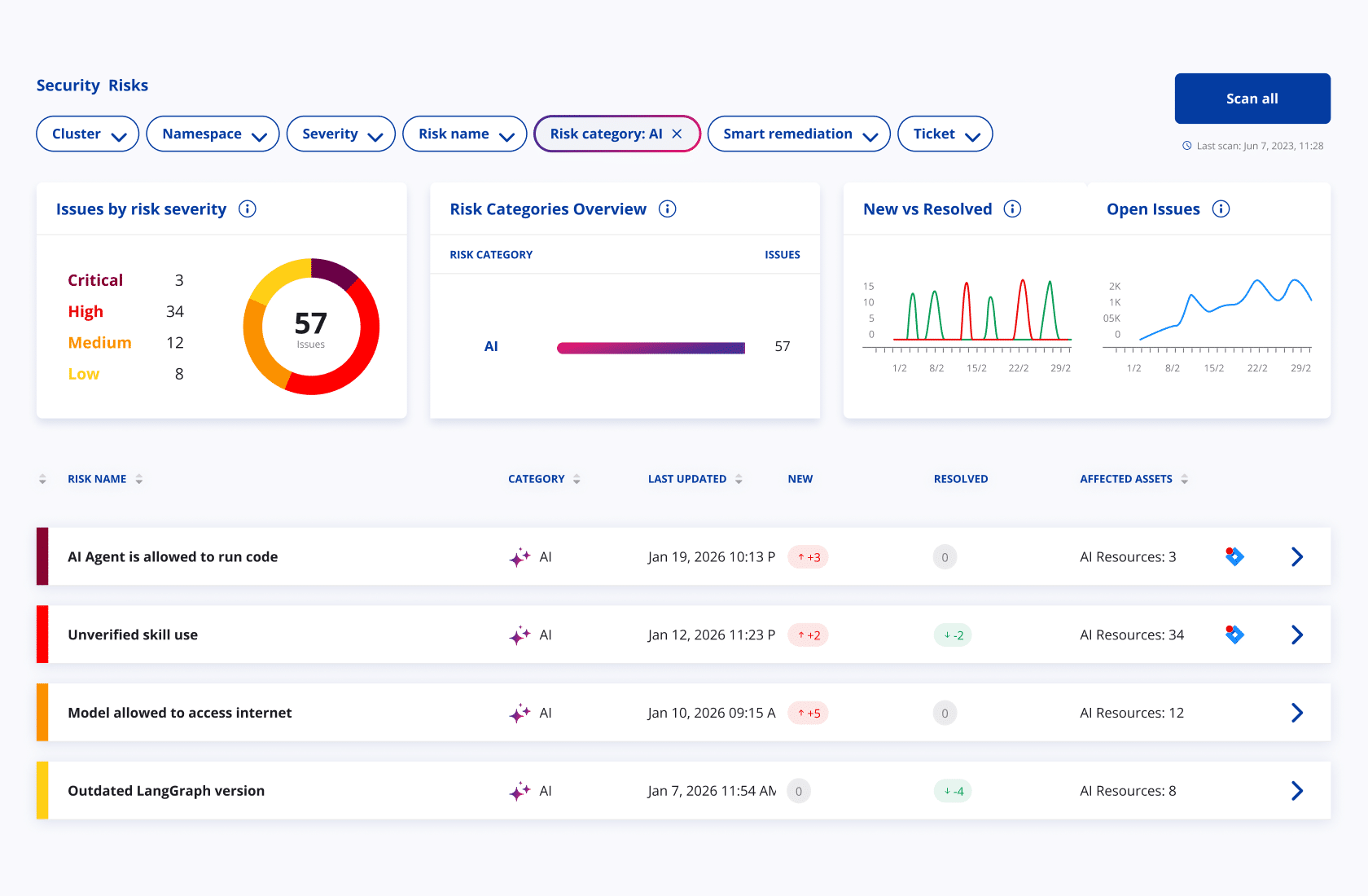
Intelligent Security Posture (AI-SPM)
Understand risk before the first prompt
* Risk Profiling: Identify excessive permissions and weak isolation in AI workloads.
* Vulnerability Management: Scan AI-specific runtimes and toolkits for known CVEs, malicious skills, and rules.
Why ARMO Wins
Runtime-First, Not Declarative-Only
AI-Aware Detection, Not Repurposed CSPM Rules
Progressive Enforcement Aligned with Real Security Workflows
Built on Proven Cloud-Native Runtime Technology